GMass takes a different approach to reporting and analytics than most Email Service Providers, and in this article you can learn how to access and analyze email campaign data.
This Article Contains:
- The Dashboard
- Web-based Reports
–Getting the link
–Live Feed - Inside Gmail
–Why we use a Gmail Label
–Troubleshooting not receiving the reports
–Replies, Bounces, Blocks
–Manually request a report inside Gmail - The Main Stats
- Domain Reports
- Export Campaign Reports
- Sharing Campaign Reports
- Accuracy of Reports
There are three places you can view campaign statistics.
- Inside Gmail in the GMass Reports–>[CAMPAIGNS] label.
- On the web, using a link to a responsive, web-based campaign report.
- In your dashboard. The dashboard also contains a link to the web-based campaign reports.
This approach allows you to access campaign reports easily both while on the go, inside the Gmail app on iPhone and Android, and in a more real-time way on the web. The web-based report contains some extra charts and graphs showing a time-based distribution of opens and clicks.
1. Dashboard
Go to gmass.co/dashboard or click the Dashboard button at the top of Gmail if you have the GMass Chrome extension installed.
From the dashboard, you can search for any of your campaigns in the Current Campaigns, Previous Campaigns, or Transactional sections. With the advanced search options you can locate campaigns by multiple criteria, including number of recipients, dates, open rates, click rates, reply rates, and whether or not the campaign has follow-ups. 
Once you find your campaign, click on any of the statistics, such as Recipients, Opens, Clicks to open a panel on the right side of the screen with more details. And from there, you can download a CSV or Microsoft Excel file of the data behind each metric. Or export the data to Google Sheets.
When you click on Clicks (click inception?????), you’ll see a breakdown of how each link in your email performed, along with the raw data of who clicked what.
You can also click the right carat (that’s the > icon) next to the report ID to see an even more in-depth look at the campaign, including all of its settings and its follow-ups.
Click the “live report” icon (the one that looks like a graph) to link directly to the web-based report. The web-based report will always display the most up-to-date and easy-to-use information for a particular campaign.
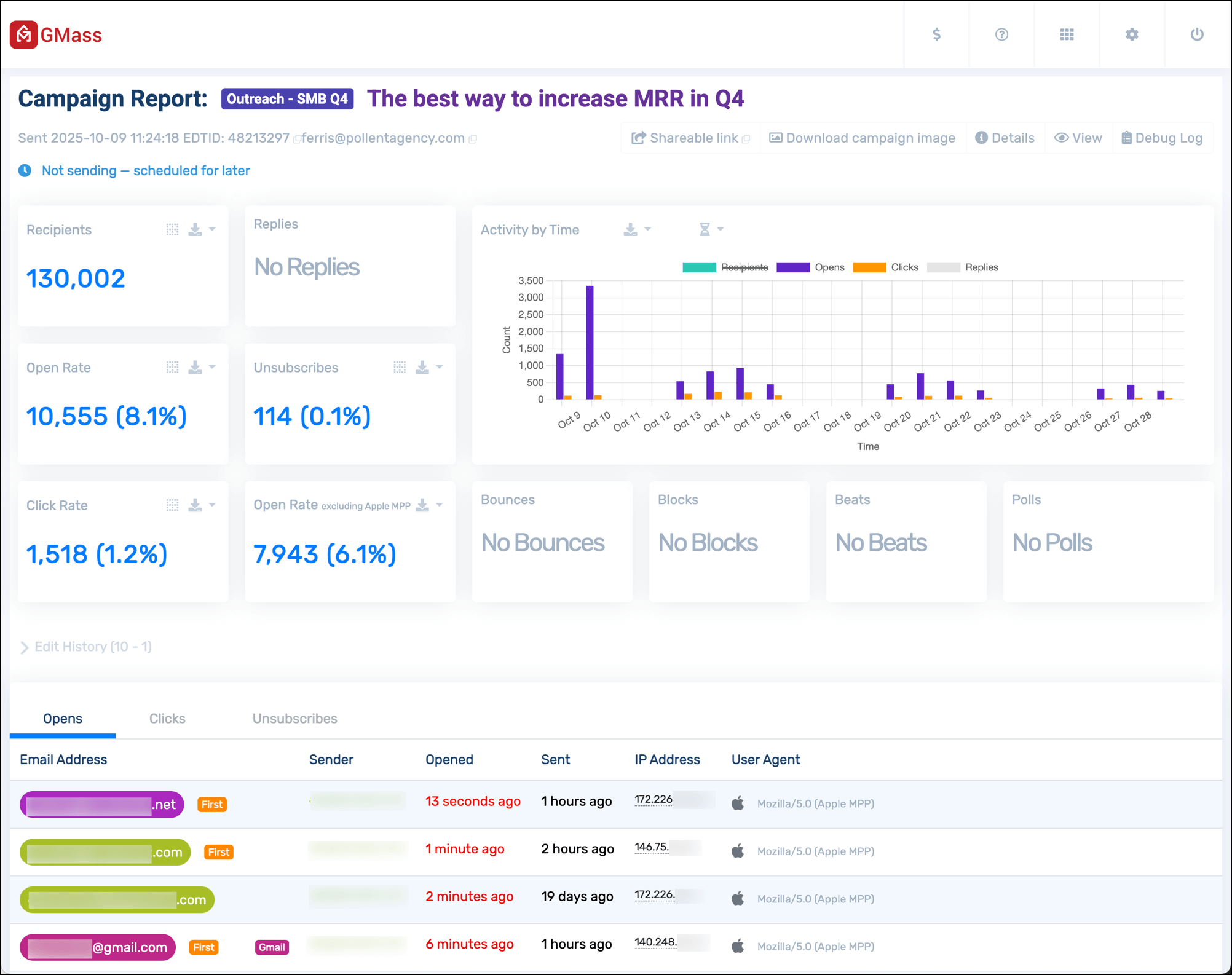
2. Web-based Responsive Reports
The web-based campaign report is beautiful, easily accessible, and works on desktop and mobile.
It’s meant to stay open in a tab, auto refreshing and updating in real time so you can see your campaign’s progress.
Here’s what it looks like.
Click on any of the stats in the report and a panel on the right side of the screen will give you even more details.
Once again, if you view Clicks you’ll see how each individual link performed. You can also see open, click, and reply rate by day, if you want to see how a multi-day campaign is performing over time.
You can download the results for any of the results (e.g., opens, replies, and so on) by clicking the download icon next to the name of that stat. Or by clicking the Download link at the top of the right-side panel.
You’ll have the choice to download a CSV or Microsoft Excel file with your results — or to export to Google Sheets.
The web-based campaign report also has a section called Edit History which will show you how your campaign performed before and after you made edits.
Below that, you can see a log of everyone who opened, clicked, or unsubscribed. The first time they opened the campaign is labeled “First” and there will be a little fireworks display for each first-time opener.
Also, you can mouseover their IP address to see their location and see what browser they used to access your email.
Beneath that will be your list of links in your email with their click totals.
You can also share your campaign results on social media. Copy Shareable link at the top of the report.
Paste it into your social media app of choice. GMass will use some magic to automatically generate a chart showing your campaign performance.
And when someone clicks through, they’ll see a web-based version of your report (with all the sensitive/recipient details removed).
You can also monitor your if your campaign is sending, and the sending speed (which is great if you’re using throttling).
Where’s the link to the web-based report?
Having trouble finding the web-based report? You can get a link to the report from several places:
- The campaign report inside Gmail, in the GMass Reports –> [CAMPAIGNS] Label.
- Any “Your emails have sent” notification that we send you after your campaign finish sending.
- Your dashboard.
Note that the web-based report doesn’t require you to log in. The URL is public and accessible to anyone, so anyone you share it with will have access to all of that campaign’s data and your account’s full unsubscribe and bounce lists. There’s a unique identifier that’s part of the URL that will prevent anyone from guessing your report URLs, so nobody can access it unless you share it. See the Sharing section below for how to share your report data securely with your team.
Live Feed
The web-based report has a live feed showing opens, clicks, and unsubscribes in real-time. No need to reload this report — the stats update on their own via AJAX.
3. Inside Gmail
Why inside a Gmail Label?
The second place you can access your campaign reports is right inside your Gmail account, in a special label called GMass Reports –> [CAMPAIGNS].
Viewing your reports inside Gmail has the following benefits:
- It allows you to easily access your reports whether you’re using Gmail on your desktop or whether you’re using the Gmail app on your mobile device.
- You never have to log in to a separate website. You only need to be logged into your Gmail account.
- The rest of the GMass experience happens inside your Gmail account, and it’s nice that Reports should exist inside your Gmail account too.
Here’s a screenshot of a campaign report as shown inside the Gmail app on an iPhone.
The top level Campaign Report
The most important campaign report is founder the Label GMass Reports –> [CAMPAIGNS].
This is a report that summarizes all of your data in one screen. From here you can see:
- how many emails were sent
- how many people opened your email
- how many people clicked a link
Here’s a sample campaign report from my own account:
Let’s start at the top and explore what this report shows.
It starts with a campaign ID. The campaign ID is a unique identifier for every mail merge campaign you send with GMass. If you ever need help understanding a campaign, make sure to provide our Support team with the campaign ID. Next is the Subject Line, which is self-explanatory. If your campaign was connected to a Google Sheet, the spreadsheet name is listed next.
If you’re not getting reports inside Gmail
There could be a several reasons you’re not seeing a report for your campaign:
- You didn’t enable Open Tracking. Campaign-level reports are triggered whenever there’s an “open” on your campaign. That’s how GMass “decides” when to generate this report and insert it into your [CAMPAIGNS] Gmail Label. If there are no opens, then this report will never be generated automatically.
- You did enable Open Tracking, but your email was a plain text email rather than an HTML email, which means that opens still won’t be tracked.
- There haven’t been any opens in a while, so the report hasn’t been refreshed. There might have been other activity, like clicks or replies or bounces, and so your statistics have been updated internally, but no report has been generated.
If any of these are the case, you should manually request a campaign report.
Event Logs for Opens, Clicks, and Unsubscribes
Anytime an email is opened, clicked, or unsubscribed, GMass places a notification in a corresponding Label. The notifications in these Labels serves as an event log for activity in your overall account. For example, you can see a live feed of all opens for all your GMass campaigns in the GMass Reports –> Opens Label.
The following event log labels are used:
- GMass Reports –> Opens Label anytime an email is opened.
- GMass Reports –> Clicks Label anytime a link in an email is clicked.
- GMass Reports –> Unsubscribes Label anytime someone unsubscribes.
How can you use the event log labels?
If you ever want to send a new campaign to everyone that’s ever opened any email from you, or anyone that’s ever clicked a link in any email from you, can easily do so by going to the appropriate Label, and clicking the build email list button. Secondly, if you’re monitoring your campaign activity from your mobile device and you use the Gmail app, you can go to the appropriate Label and watch notifications appear and feel confident that people are engaging with your campaign. It’s an easy way to watch real-time activity on your campaign wherever you are and whatever device you’re using, whether it’s a laptop or mobile phone.
If you use a third party email client, like Apple Mail, sometimes these notifications can flood your Inbox, making for a very annoying experience. If that’s happening, you can turn these event notifications off.
Replies, Bounces, and Blocks
After you send an email campaign, GMass scans your Inbox looking for replies, bounces, and blocks.
- Replies are left in your Inbox and labeled GMass Reports –> Replies.
- Bounces are removed from your Inbox and placed in the GMass Reports –> Bounces Label.
- Blocks are left in your Inbox and also labeled GMass Reports –> Blocks.
As of August 2023, the Replies and Bounces Labels are applied seconds after they arrive in your Inbox — thanks to GMass’s instant reply and bounce detection. For more information on how GMass categorizes and labels these messages, see the post on automated reply management. To understand how replies are found, see our detailed article about replies.
Manually request a campaign report inside Gmail
As a GMass user sending mail merge campaigns from your Gmail account, you are likely aware that campaign-level reports are sent to the [CAMPAIGNS] Label, which is a sub-Label of the GMass Reports Label. Campaign-level reports are updated every 10 minutes, as new campaign activity is recorded, like opens and clicks, however, if open-tracking is turned off, then a campaign report may never appear.
Therefore in certain situations, you may want to manually request a campaign report. These situations include:
- You haven’t received a particular campaign report, because you had open-tracking turned off.
- You have turned off GMass report notifications, in which case you will never receive a campaign report.
- You wish to see the campaign report for an old campaign that was sent before GMass campaign reports existed.

- Launch a new Compose window in Gmail.
- Set the To field to report@gmass.co.
- Enter the campaign ID of the campaign whose report you would like in the Subject field. If you do not know the campaign ID, you can find it in the email confirmation you received after the campaign finished sending. This email message will contain the campaign ID or a “Schedule ID”. Either ID is acceptable.
- Click the red GMass button. Do not click the Gmail Send button. You must click the red GMass button.
- Go to the [CAMPAIGNS] Label under GMass Reports and you will see your new report.
Understanding the Main Statistics
The core statistics for an email campaign are:
Total Recipients: Total number of email addresses that this campaign sent to.
Unique Opens: Total number of email addresses that have opened the email. This is NOT the total number of Opens, since usually there are multiple opens registered for a single email address.
Didn’t Open: Total number of email addresses that have NOT opened the email.
Unique Clicks: Total number of email addresses that clicked at least one link in the campaign. Will only show if click tracking was turned on and your email contained trackable clicks.
Replies: Total number of email addresses that replied to the campaign. Note that GMass may take a couple hours after a reply is received in your Inbox to detect the reply and update this stat.
Unsubscribes: Total number of email addresses that clicked the Unsubscribe Link, if it was inserted into the campaign.
Bounces: Total number of email addresses that came back as undeliverable because the address is invalid. Bounce detection is part of the automatic reply management feature.
Rejections because Gmail account over limit: Total number of email addresses that were not sent to because Gmail limited your account’s sending ability.
Blocks: Total number of email addresses that came back as undeliverable because the address rejected your email as spam.
Export Campaign Data
All of the reporting data is downloadable directly from this report. Just click the download link next to each statistic. If you use the download main campaign report option, you will download a CSV that contains a full list of your recipients, any personalization data that was a part of the original spreadsheet, and columns indicating whether that recipient opened, clicked, unsubscribed, bounced, or replied. You can then import this CSV file into a new Google Sheet for safekeeping and future mail merge campaigns.

You can also download your account’s complete Unsubscribe and Bounce lists using the download all link next to each statistic.
Because the campaign report contains download links to your full recipient lists, we recommend you only forward this report to people you trust to have access to your email marketing data.
Domain Reports
The domain report shows a breakdown of all domains sent to for a particular campaign, along with the opens, clicks, bounces, and blocks on a per-domain basis. You can even compare your individual domain-statistics to our system-wide domain statistics by clicking on any individual domain. For example, if you want to know if your open rate to gmail.com email address is better or worse than average, you can compare your open rate to our lifetime gmail.com open rate.
The domain report is available only in the web-based report.
Here you can see the domain report inside a Gmail-based campaign report.
[screenshot to come]
Here is the domain report that’s part of the web-based campaign report.
How to share reports with your team
Sharing the web-based report with colleagues
Note that the web-based report doesn’t require you to log in. The URL is public and accessible to anyone, so anyone you share it with will have access to all of that campaign’s data and your account’s full unsubscribe and bounce lists. There’s a unique identifier that’s part of the URL that will prevent anyone from guessing your report URLs, so nobody can access it unless you share it.
If you wish to share the campaign report but prevent someone from downloading your lists of email addresses, use the “Shareable link” feature at the bottom. That will generate a link you can use to share your high level campaign statistics without providing access to the lists of email addresses that opened, clicked, and took other actions.
Team leaders can see team member’s statistics
If you’re the leader of a team plan, then in your dashboard, by default, you’ll be able to view the campaign statistics for your entire team or any individual team member.
Share reports with other Gmail accounts
If you have team members, whether internal or external to your organization, with whom you would like to share your GMass Campaign-level Reports, you can now do that. By sharing reports with others, every time a report is updated under your GMass Reports –> [CAMPAIGNS] Label, each person with whom you are sharing will get the same updated report in his/her account.
- Click Compose to launch a new window.
- Set the To field to share@gmass.co.
- Set the Subject to the email address of the account with whom you wish to share your reports. My email address is ajay@wordzen.com and I want to share my reports with john@wordzen.com, so I would set the Subject to john@wordzen.com.
- Hit the GMass button. Do not hit the Send button.
Revoke access to your campaign reports
Follow the same procedure as above except set the To field to revoke@gmass.co.
FAQ on Report Sharing
Q: Does sharing my reports with another user give them any other access to my Gmail account?
A: No. Sharing your reports only sends a copy of your campaign-level reports to them. People you share with cannot see anything in your Gmail account, nor can they send GMass campaigns on your behalf.
Q: Can I share my reports with people who don’t use Gmail?
A: No. You can only share reports with existing GMass users, and all GMass users obviously have Gmail accounts.
Q: Can I share my reports with people who aren’t paying GMass subscribers?
A: Yes. You can share reports with any other GMass users, whether they have free accounts or paid accounts.
Q: How can I see everyone I’m currently sharing reports with?
A: If you’re sharing reports, then each campaign report in GMass Reports –> [CAMPAIGNS] will have a section at the bottom detailing with whom the report is being shared.
How to export reports
You can export all of your reporting data to CSV files, which you can then further analyze using any spreadsheet or database system, including Microsoft Excel, Google Sheets, or Google’s Data Studio.
Links to export reports to CSV files are available inside the Gmail-based reports, the dashboard, and the web-based responsive reports.
Lists of email address that opened, clicked, replied, unsubscribed, and bounced are all available from the dashboard or any report.
Additionally, GMass generates several special CSV files that give you an wholistic picture of your campaign’s success.
Keeping a Google Sheet updated
If you’re using GMass to read data from your Google Sheet, you have the option to have GMass keep your Sheet updated with reporting data in real-time.
Entire Campaign as a CSV file
From either the Gmail-based report of the web-based report click the link to the “download campaign CSV”. This will be a comma-delimited file showing all recipients in the campaign along with who opened, clicked, and took other actions.
Auto follow-ups exported as a CSV file
If you’re sending email sequences with auto follow-ups, you can download a CSV file showing all campaign recipients and which follow-up stages have been sent to each recipient.
How accurate is open-tracking?
GMass uses a number of technical innovations and other tricks to make sure your campaign analytics are as accurate as possible. Still though, there are scenarios where your statistics may be inaccurate.
Open tracking can be inaccurate for several reasons, including if you open the email yourself from your Sent folder or a bounce notification.
Note: GMass invented an open-tracking technology that circumvents technology that blocks the ability to detect opens.
Additionally, certain user agents will automatically trigger opens and clicks on emails, skewing both metrics upwards. GMass’s reports separate out opens from Apple Mail into a separate stat, since Apple Mail Privacy Protection automatically “opens” emails.
A note about click-tracking just selected links
While click tracking is enabled by default, you may want to skip tracking on certain links, like YouTube links and Google Docs links. You might also be interested in the details of just how click tracking works.
Send incredible emails & automations and avoid the spam folder — all in one powerful but easy-to-learn tool
TRY GMASS FOR FREE
Download Chrome extension - 30 second install!
No credit card required




















This doesn't seem to work for me…
Thanks for this!
If I want to request many campaign reports, can I send the request in one email with the IDs separated by commas, or will I have to send them all in separate emails?
Separate emails. I'll consider enhancing it so that you can do multiple requests in one though.
i’m tring to get manual report for 3rd day in a row – nothing. follow the instruction, gmassl to report@gmass.co with campaign number in subject line. can you help?
Hi Vlad,
We had an issue that was recently resolved that prevented reports from being generated. If you’re still experiencing this issue, Please contact our support team at https://www.gmass.co/blog/how-to-get-support-from-the-gmass-team/
Hi Ajay,
This tool is mindblowing !! I have started using Gmass and absolutely loving it.
Regarding this reports? How can I open it ? Is this feature is included in free version ?
Thanks
Hi there,
Thanks for the kind words! You can access your Campaign Report under the GMass Reports -> [CAMPAIGNS] label. This feature is available to any GMass user, including free accounts.
A bit confused by report. For example, Campaign 677152 shows 32 sent to osumc.edu, but we only have 1 contact there with 1 email address.
What am I missing?
Sorry about that! It was a bug, and it’s now fixed. The next time your campaign report is refreshed, you’ll see an accurate Domain Report.
Is there no way to import this data live into google sheets?
Answering my own question here (for science!)
From the report notification, copy the address link for the full report download (links from specific downloads work int he same way)
In google sheets use the following formula
=importdata(“url-copied-from-report”)
This seems to work just fine, the report updates every 10 minutes, link stays the same, so Google Sheets updates data as well..
perfect!
Hi TJ, tried this but it’s no longer working, do you have a new way on importing the data live into google sheets? Thanks in advance!
Maya Quijada,
I don’t see the label you’re referring to in your comment above. No I need to have sent emails in a campaign for the label to be generated? I’ve just today gotten a subscription to GMASS and installed the extension, so i’m quite new.
Thanks!
I don’t see the label either for GMass Reports…..perhaps you have a user solution for this in 2018?
Hi, it would be great to see on the report if we have used a SMTP or not on each campaign?
thx
I can send unlimited mail every day with my purchased Gmail. l Please tell me all the details.
Hi,
The sending limit is something that is enforced by Gmail, not by GMass. According to Google, regular G Suite accounts are limited to 2,000 while Gmail accounts (ending in @gmail.com and @googlemail.com) are limited to sending a maximum of 500 emails per day. But other factors like the age of the account, content of the Campaign, or reputation of the domain can affect your sending limit.
There’s some more information about these limits here:
https://www.gmass.co/blog/how-many-emails-can-you-really-send-with-gmass-and-gmail/
You can configure your account with an external SMTP server if you’d like to send unlimited emails without Gmail-imposed sending limits. See: https://www.gmass.co/blog/unlimited-mail-merge-sending-gmail/
Hi,
I don’t think the ‘open’ tracking works properly because, everyone I send emails to seems to open it over 20 times in one day. What is the reason for this? Thanks
Hi, Maybe a link to the email we have sent with this campaign would be useful.
thx
So, plain text emails can’t be tracked? Do we have to include a link in order for an email campaign to track?
I’ve just sent an email campaign without any hyperlinks and it doesn’t appear that my campaign is being tracked & I’m not even sure if the emails have sent at all. Please help!
I am trying to obtain my old campaign reports but do not know where to obtain the Campaign ID Number. Help!
Unable to make it work.
Campaign ID 2762581
i8 Bounced messages
Need IDs of these 18 messages
Hi Lam,
Could you take a screenshot of any error messages or notifications you’re receiving when processing your request your campaign report and send it to our support team, please?
Hi Ajay, Can I export user activity data from all the campaigns from a particular gmass account? currently, I am using 4 gmass accounts.
Hi Saurabh,
Unfortunately, if you’re not on a Team Plan, you would have to log into each account to request for campaign reports for that particular account.
Some of my open totals are extremely high (e.g. 60,24,53,41, etc.). While this is certainly within the realm of possibility, I find it a bit hard to believe.
Any way that I can validate this?
Thanks in advance!
I’ve tried manually requesting a campaign report, but it isn’t sending (nor have I received any automatic reports every 10 minutes). Suggestions?
Campaign ID: 3130925
Scheduled ID: 2031925
Question – when you open the emails that have been sent, it seems that – its tracked as an “open event”. This happens e.g. if someone you sent an email through gmass replied to you and you are conversing back and forth. From them on, even if I open a sent email, gmass thinks that the recepient opened it, giving me a false sense that recepients are reading my emails. Is there a suggested way of avoiding that? Thanks
Hi R,
Please see https://www.gmass.co/blog/why-your-gmail-open-tracking-statistics-may-be-skewed/
I cannot find the download link mentioned in this article.
Hi,
How to extract open label emails.
HI, it would be nice to have a tool able to download all the recipients who opened the emails like we have the feature for Unsubscribe and Bounce
Hi Antoine,
You can actually download your unique opens from your campaign reports to get a list of all recipients who have opened your email but unfortunately, this is separated on a per campaign basis since not all campaigns have the same recipients so we couldn’t set a global list for this.
How can I backtrack a campaign I do not have the number? Where can I request to have all the campaigns I already sent with campaign report numbers?
Hi Maria,
Campaign IDs can easily be found in your GMass reports -> [CAMPAIGNS] folder.
You may also contact our support team at https://www.gmass.co/blog/how-to-get-support-from-the-gmass-team/
My campaign summary reports will consistently not download even though the other ones will, help!
Hi David,
Please contact our support team at https://www.gmass.co/blog/how-to-get-support-from-the-gmass-team/. Please indicate the campaign ID of the campaign you’re referencing in the email.
I have a couple of questions about the dates in the Campaign reports.
1. Is the datestamp listed next to the Campaign ID the date and time when the first email was sent for this campaign? So, if you throttled the campaign to run over several days this would have the earliest date?
2. Is the date that Gmail shows for the Campaign report (basically the date for the email itself) the last time that the report itself was updated? So, if someone opened an email that I sent them today a year after I initially sent the email, the report might be listed in the Gmail interface as the most recently updated report?
Thanks,
Chris
Marvin,
Is there still a bug with this feature?
I am getting an error.
Thanks,
JohnS
Hi John,
Please contact our support team at https://www.gmass.co/blog/how-to-get-support-from-the-gmass-team/ so we can assist you directly in troubleshooting.
Hi,
In my click report shows 0 click, but all my receivers hit the link. Can anyone tell me why it’s not showing the correct report?
If your links are the actual URL then GMass will not track those links. Please see https://www.gmass.co/blog/gmail-mail-merge-track-clicks/ for more information on what is tracked and what isn’t.
I don’t have the campaign ID, how can I do this?
Please contact our support team at https://www.gmass.co/blog/how-to-get-support-from-the-gmass-team/ with the subject lines of the campaigns you would like to request for a campaign report on.
Does this have the capability to see which specific email was clicked on? For example, I send a Campaign with a total of 3 emails: 1) Initial outreach, 2) the first auto-follow up, and 3) the second auto-follow up. Each email contains three different links. We’d like to see specific details about each of the three outreaches.
Deeper in the example, lets say we’d hope most of our clients clicked on the 2nd email (our 1st auto follow-up). Can this report show us which clients are responding to which of the 3 mails the most? We’re wondering, are clients responding the most to the 1st, 2nd or 3rd outreach? And, when they do respond, which of the three links are they using the most in our outreaches? Can these reports show us this?
I understand the Campaign in general reports which links are clicked, how many are opened, when and with the type of browser (All super helpful info). We’d like to see more detail as to which of our 3 outreaches gets the most activity. Any information would help.
Hi Fabian,
Yes, GMass can do those things. The way we track links is that any campaign email sent through GMass is converted to a tracking domain that is unique for that recipient and for that stage (initial outreach, 1st stage follow-ups, 2nd stage, etc). So for a single recipient, you would have multiple tracked links so you would know on a campaign level, who clicked on the link. You would also be able to download a CSV of those who’ve opened and those who have clicked the link for each stage of your email outreach.
Just to summarize, each campaign (we keep the initial outrach and successive follow-ups as separate campaigns), you can see in the report how many for each stage/campaign opened, clicked, bounced, unsubscribed, did not open and replied. So you would have all the details per stage of your outreach to compare and contrast what is working, what’s not working, and get a better idea as to how each stage is performing. Here’s a more detailed look at what details are provided in your campaign reports (which applies to the initial outreach and succeeding follow-ups): https://www.gmass.co/blog/gmail-mail-merge-reports-and-analytics/
Hi,
I have been reading my reports fine. I just want to understand why there is multiple openings with only some seconds in between. What does it mean?
Hi Adriana,
Please see https://www.gmass.co/blog/why-your-gmail-open-tracking-statistics-may-be-skewed/ for more information on what can cause multiple open instances.
Hi,
I think the analytics is not working fine because I see same email address on both open rate list and bounce rate list. I mean how is this even possible. Please see to it
How about date/year range to select and check overall view?
Hi there, I sent my second GMass email (the first one went successfully). I can see that it’s in my ‘Sent Copies’ tab but I didn’t receive a ‘Campaign Report’, ‘Opens’ or ‘Clicks’ for the email and I didn’t receive a confirmation email that it was sent. Because I didn’t receive a confirmation email or Campaign Report, I’m not able to identify the Campaign ID to get a new report. I do have reporting set up as my first GMass email worked fine. Do you know what could be wrong here? I don’t want to have to resend the email.
Im also have same problem, kindly help
Hi Monika,
We’ve responded to your ticket directly. Since you’re not sure which campaign it is you’re referencing due to having multiple campaigns with the same subject line, we’ve sent you a list of your most recent campaigns to help you isolate and request for a campaign report for the correct campaign.
Hi,
Is there a way to configure the reports, I now have repeating notifications every hour for opens etc that were previously report every hour for the previous 8 hours. Now up at of 3100 notifications.
I have tried creating a filter, skip the inbox, archive it, mark as read etc. yet still they keeping ending up in my inbox.
I look forward to your reply.
Hi Quentin,
Please contact our support team (gmass.co/g/support). Please attach a screenshot of the filter you’ve created that was intended to minimize the number of notification emails in your inbox.
We use GMass to send info within our community. Since approx. October, I am having a problem where anyone who is using @icloud or @mac or @me for their domain is not receiving their email (6 in total). I don’t understand why this is happening, it is important they receive the emails. The reason appears in the inbox as “rejected due to local policy”. Please, can you help me?
One reference is Campaign 5575195 on 11/20/19
Hi Sharon,
Upon checking, you currently do not have a custom tracking domain on your subscribed account which would help tremendously with delivery issues such as this. Please note that Apple domains (@icloud.com, @mac.com, @me.com) have very stringent filters.
Thanks for your reply and explanation. Still working on a fix. Maybe you can explain to me why my report indicates 263 addresses in Field, however, 254 were sent with 9 bounces due to duplicates which I do not have in my address list. I do still have the problems with the Apple domains, but I only know of 6 addresses that are affected…what are the other three that I’m not aware of. Also don’t understand why 2 of the mac.com that go to the same household but two different emails…one gets it and one doesn’t. Please explain as this is very frustrating. I usually just send an additional email not through GMass to these 6.
Thanks in advance for your help! Sharon
Hi Marvin,
Great job with Gmass !
Is it possible to access to the reports directly in a personal excel file, with some API or something ? Indeed I have a raw file with all my recipients, it would be great if I could update it automatically (e.g. without downloading your csv reports manually).
Thx 🙂
Hi Clement,
Unfortunately, at this time we don’t have such a feature. However, I can run it by with Ajay to see if we can add it to our roadmap ahead.
Hi Marvin,
Has there been any update to this? I am looking to automate access to the gmass reports.
Thanks
Hi
I LOVE Gmass – thank you.
I have a question about reporting – is it possible to see a summary for a calendar month of all activity?
I’ve been reusing the same content for a campaign and sending it afresh in several bursts – as a result I’d like to see a summary of all my Gmass activity for a month.
Thank you.
Hi Chris,
Unfortunately, at this time, GMass doesn’t have a feature to provide a summary of your activity per month.
Hi,
Does GMaas support API’s for creating campaigns, sending email’s, getting reports for a specific campaigns? If yes, where can I find the Documentation for the same
Hi Rishiraj,
Unfortunately, no, GMass uses the Gmail API and Google Sheets API but do not have the option to create campaigns, reports, etc through API.
Does GMass have any aggregate (company or department wide) reporting tools, or do all of the reports represent individual senders’ data? Thanks!
Hi MM,
As of his time, no, we don’t have any aggregate reporting tools. Each campaign is only sent to the individual sender based only on that sender’s campaign.
thanks so much for the quick reply – very helpful
Hi Marvin,
So does each batch report compile/calculate the data / stats for each batch before it? Or is it reporting just by each batch?
If reporting just by each batch and any aggregation needs to be done via csv do you have any tips for how to most easily do that as each batch is run.
Thank you!
Hi CM,
The campaign report is based on the entire campaign. The report is automatically generated when there is a new open to report, but it doesn’t mean that other categories such as clicks, bounces, replies and/or blocks are not being updated. However, you can always request for the most up-to-date campaign report for any campaign by following the steps found here: https://www.gmass.co/blog/you-can-now-manually-request-a-detailed-campaign-report/
Thanks Marvin.
But when I look at the reports the percentages of opens, replies, etc., are always based on the total sent out for THAT one batch. So if I divide my campaign into 3 different batches I am seeing calculations for each one, I don’t see a section where it it calculates for all batches sent so far.
EDIT: I just realized something – even though it’s all one CAMPAIGN for us, each time we send out a batch there is a different campaign ID. Is there a way when we are running one marketing effort to keep the same campaign ID throughout?
Thanks again!
why are there addresses bounced and opened at the same time?
Hi Ava,
Sometimes, a bounce notification may trigger an open notification on the recipient’s side if the tracking pixel is downloaded by the mail server. The way opens are tracked is a 1×1 pixel image is added to your email that is unique to a recipient. If this image is downloaded, it records an open instance.
Is there any way to view reports on auto-follow up emails on these campaigns? We would like to see not only how many opens, clicks, etc. the first email received, but also each follow up email.
Is that possible? Or is there another place (like a dashboard) we can view the follow-up statistics and when auto follow-ups are set to be sent?
Thank you!
Hi Kathleen,
This is already done for you. Your follow-up emails follow the settings of the original campaign so if you are tracking opens and clicks on your initial email, so will the follow-ups associated with it. The way GMass handle follow-ups is we treat it as separate campaigns. So you should also be receiving campaign reports in your GMass Reports -> [CAMPAIGNS] label not just for your initial email but also separate reports for each of the follow-up stages.
Hi Ajay,
What does the % next to the opens column signify? Mine don’t calculate out to the proper open % rate. For instance, Sent 102 Opens 90 (38%) – 90 opens is 88.24% out of 102 sent.
Where exactly are you seeing that? The 90 might refer to total open “events”, including multiple opens from the same person, but the 38% is unique opens.
what is the best way to attach a web site or a landing page, do you also provide the following, items?
GMass doesn’t include a landing page builder, but you can link to any website or landing page in your campaign.
I am running a free Gmass campaign to be sure about the product before i buy. I find that a mail has bounced from a particular id because it was not delivered. And when I check the Gmass Reports/Opens, I find that the particular email id has opened my sent mail. How is that possible i.e. how can it be read if it has bounced in the first place?
Hi Bindiya,
There are instances where an email server where an email bounced may download the tracking pixel that is included in your email causing it to trigger an open instance.
Hello,
I am a premium user and am testing GMass’ full features before I commit to it for the long run. I have noticed that after I sent a campaign, the Open report says that most of the recipients have opened the email – within minutes. I know this is definitely not true because my recipients were freshmen high school students and there is no way they are all 100% concentrated in their school work and definitely no way all 160+ students opened my email within minutes. Is this report not accurate? And if so, then the follow-up feature is moot because the system thinks everyone has opened the email message.
Just to be clear, I am looking at the same report on this blog post: the Campaign report.
I paused this
https://www.gmass.co/report?c=92685894-05cc-4124-b1c8-8956ce5610b9
and your stupid program still sent 50 of them away… what the fck i am paying for?
That made me mad now… I didn’t want to send them away yet it did so…
Hi,
When you pause a campaign, there may already be scheduled emails that GMass has already processed to send. We clearly state that in the instructions for pausing a campaign which can be found here: https://www.gmass.co/blog/pause-mail-merge-campaign/
Good afternoon.
The problem I have is that I am using an SMTP server to send emails, the detail is that in Gmass when the campaign report arrives, the total number of emails that bounce back is not reflected, they could help me.
GMass DOES detect bounces from certain SMTP providers, like SendGrid, but it may not detect bounces from others. What SMTP server are you using?
Hi,
I tried several times but didn’t see the extension beside “CAMPAIGNS” where I can have a look at all the analytics on the same page. Could you please help? Thanks in advance
Hello, I can see the report in single file, but how it is different when I click to inbox>>gmass >>campagian>>open I can see there is more notification on opening a mail count as compare to report dashboard, what does it mean?
Hi Nirmal,
In your report, it only counts a single, unique open for each of your recipients. However, your recipients may open the same email multiple times which triggers an open instance which results in the notification you’re receiving.
I have 25 account team plans. Can I get a report for all accounts at once, instead of entering each one individually? Or some method to generate this easily? Even Chrome can’t handle more than 10 accounts at a time.
Hi Daniel,
Unfortunately, at this time we don’t currently have a method that collates reports for all team members of a team plan. Since the report itself is automatically sent to the team member the report is for, the only method to receive these reports on a single address is to create filters in Gmail for each team member that will forward any campaign report received to the designated email address.
Is it normal for a single recipient to open the email 294 times? Others will open 80 times… What does that mean? How is the number of opens calculated?
That’s not normal, but it’s not impossible. Email clients are known to do wonky things. Please the section in the article about factors that can make reports inaccurate. Please also see:
https://www.gmass.co/blog/why-your-gmail-open-tracking-statistics-may-be-skewed/
I sent my first campaign, but I don’t seem to have this label: “label:gmass-reports-[campaigns]”, I only see “label:gmass-reports-sent-copies”. I also don’t see a Campaign ID associated with my email so I’m unable to request a report. Please help.
If you don’t see that Label, then it means that the Gmail-based reports haven’t been triggered yet. That could be because you didn’t have open-tracking turned on, or maybe you did, but nobody has opened an email yet. You can force that Label to appear and for reports to start flowing in there by manually requesting any report. See the “Manually request a campaign report inside Gmail” section above.
Your campaign ID is available from your dashboard (gmass.co/dashboard).
Like other members of this thread, I too, need a report which captures all the campaign data into one exportable document.
This is now possible. Please see the “How to export reports” section in the article above.
Hi there! Am I able to track opens if I send to an alias/google group? I sent an email with Gmass to our “all@domain.com” email which has 85 recipients. My GMass report says “1 recipient” and no tracking data. Is there a way to get the opens/clicks for this?
Hi Lindsey,
You would need to have sent individual emails using GMass for analytics data. You can read more about it here: https://www.gmass.co/blog/email-group-gmail/
I’d forever want to be update on new content on this website , saved to favorites! .
Wondering why GMASS only sent to 480 out of 731 email addresses?
How do I get the remaining emails to go out?
Hi Hope,
The remaining will go out the following day. The sending limit is something that is enforced by Gmail, not by GMass. According to Google, regular Gmail accounts are limited to 500. But other factors like the age of the account, content of the Campaign, or reputation of the domain can affect your sending limit.
There’s some more information about these limits here:
https://www.gmass.co/blog/how-many-emails-can-you-really-send-with-gmass-and-gmail/
I have several issues with GMass reporting:
1. It’s very difficult to make sense of these analytics as they are not message-specific. I.e., they are per campaign and not per email. So if I have a campaign with auto follow-ups, I only see the total amount of opens, replies, etc., but I can’t see which message was the most effective.
It would be great if the report said how many people opened the first email, the second, etc.
2. If I have several campaigns running at the same time *with identical subject lines*, it becomes extremely inconvenient to find the campaign reports for each campaign.
3. Why do auto follow-up emails have different campaign ID numbers? Again, this makes finding the relevant campaigns very inconvenient!
1. You can see statistics on both the entire campaign, including follow-ups, and individual auto follow-up batches. The easiest way to sort through these campaigns is using the dashboard (gmass.co/dashboard). If a campaign has auto follow-ups, just click the + sign and the follow-up campaign statistics will display underneath. Some statistics are naturally included in both follow-up campaigns and the original message. For example, if a prospect opens a Stage 2 follow-up, then because the Stage 1 and original email are below that message, the “open” will trigger for all 3 campaigns.
2. You can search in the dashboard or inside your Gmail account using the numerical campaign ID.
3. Auto follow-up campaigns have different campaign ID numbers so that you can track the success of your email sequences by individual stage. For example, you can tell how many people opened/replied to Stage 1 vs Stage 2.
I’m trying to share the online report, but the shareable links never work. My client sees a 404 page, and I can’t even download the report because the link never work.
Moreover, Since I purchased the full GMass account, my Sheets don’t get automatically updated with open, clicks, bounces and all the data I used to see.
How am I supposed to share my results with my clients if no function works? I’m losing money and hours of time this way.
I hired GMASS to serve my customers, I created a campaign, but I needed to cancel it, I click all the way and it doesn’t cancel the campaign by BUG from the GMASS system, my client is sending me unsatisfied messages and GMASS barely has a support to solve the problem, I’m isolated, the campaign is being sent incorrectly because of the problem in the GMASS system, and I can’t stop it in any way because I don’t even have an email to get in touch, let alone solve it, GMASS solve it this problem and return my money!
Greetings and Thanks for your assistance – In trying to share reports with team members whose gmail email address is part of the same google workspace account as this primary that is registered in GMass, following the detailed instructions on sharing reports (https://www.gmass.co/blog/reports/) I get “sorry this can’t be added because this is not a gmail account. Can you please assist? courses@atlasapitraining.com
Hi,
Many of my campaigns have replies listed in the report but I am not receiving any replies at all.
Is it possible a forward from the recipient is counted as a reply.
Thanks
Tim
Hi Tim,
No, it wouldn’t. Since reply tracking is based on replies found on the same Gmail thread ID, if a recipient forwards your email to someone else and they have a conversation, their conversation wouldn’t show up on the original email thread in your mailbox so it wouldn’t be counted as a reply. Only replies in the same thread is counted.
Have you looked in your GMass Reports -> Replies label for the actual replies received?
Hi, is it possible to change/adjust when the campaign report is sent?
Hi there, is it possible to add replies to the campaign report graph?
I’d like to see how they change over time, after each auto follow up
Thank you!
Hi, is email reporting including in the standard subscription?
Thank you, I’ve recently been searching for information about this topic for ages and yours is the best I have discovered till now. But, what about the bottom line? Are you sure about the source?
I have just clicked on the campiagns dashboard. What is the difference between opens and clicks?Am I included in the open and click stats if you received the campaign email and opened or clicked it
The next time I read a blog, Hopefully it won’t disappoint me just as much as this particular one. After all, I know it was my choice to read through, however I really believed you would probably have something useful to say. All I hear is a bunch of whining about something you can fix if you were not too busy looking for attention.
You have made some decent points there. I looked on the internet for additional information about the issue and found most individuals will go along with your views on this site.
We are facing issue in understanding the report of GMass and limits per day, please connect back to us so that we can renew our GMass account
I personally find that wow! This is a cool platform. They really do have the clear transparency. The dashboard gives a complete view of my holdings.
I like what you guys are up also. Such clever work and reporting! Keep up the superb works guys I have incorporated you guys to my blogroll. I think it’ll improve the value of my site 🙂